양띵 '잼잼마을'과 함께 인터넷 방송 문화에 마인크래프트 열풍 일으켜
지난 5일 악어의 놀이터 시즌 2 시작... 최고 시청자 수 21만 명 돌파
지난해 트위치를 뜨겁게 달궜던 ‘악어의 놀이터’가 후속작으로 돌아왔다. 트위치가 한국을 떠난 현재, 이번 놀이터는 치지직과 아프리카TV 전역으로 확대됐다.
악어의 놀이터는 ‘마인크래프트’ 전문 인터넷 방송인 악어가 제작 및 운영하는 대규모 스트리머 서버로, 마인크래프트에 여러 리소스를 추가해 서로 다른 직업을 갖고 상호 교류할 수 있는 MMORPG 스타일의 콘텐츠다.
지난 해 4월 트위치에서 첫선을 보인 악어의 놀이터는 다른 마인크래프트 전문 방송인 양띵의 ‘잼잼마을’과 함께 인터넷 방송 문화에 마인크래프트의 유행을 불러일으킨 주인공이다. 침착맨, 서새봄, 릴카 등 9명의 스트리머와 함께 시작된 서버는 순식간에 규모가 불어나 총 105명의 인기 스트리머들이 참여한 대규모 콘텐츠로 자리매김했다.
이후 지난 5일, 악어의 놀이터의 두 번째 시즌이 시작됐다. 트위치가 한국 서비스를 철수하면서 스트리머들의 메인 플랫폼이 치지직과 아프리카TV로 양분되자, 양 플랫폼에서 모두 참여하는 역대 최대 규모의 콘텐츠로 확장됐다.
이에 발맞춰 이번 시즌 2의 스타팅 멤버도 쟁쟁한 인물들로 장식됐다.
아프리카에선 악어 자신을 필두로 ‘이세계아이돌’ 멤버 고세구, 전 ‘스타크래프트’ 프로게이머 출신 방송인 김봉준, ‘메이플스토리’ 전문 BJ 팡이요 등 다양한 분야에서 활동 중인 유명 BJ들이 스타팅 멤버로 참여했다. 치지직에선 지난 시즌의 시작과 끝을 함께한 서새봄과 릴카, 이번 시즌2의 준비를 도와준 양띵, 전 ‘리그 오브 레전드’ 프로게이머 울프 등 8명의 스트리머가 스타팅 멤버로 활약 중이다.
여기에 유명 유튜버들도 이름을 올렸다. 유명 여행 유튜버 빠니보틀과 ‘피지컬갤러리’로 잘 알려진 김계란, ‘러블리즈’ 멤버 서지수도 스타팅 멤버로 참여해 큰 관심을 모았다.
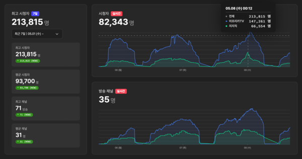
덕분에 악어의 놀이터는 연일 최고의 흥행을 경신하고 있다. 인터넷 방송 뷰어십 분석 사이트 소프트콘 뷰어십의 집계에 따르면, 지난 5일 치지직과 아프리카TV에서 총 15만 명의 시청자를 모으는 데 성공한 악어의 놀이터는 금일 새벽 최고 시청자 수 213,815명이라는 압도적인 기록을 세우는 데 성공했다.
8일 기준 4일차를 맞은 악어의 놀이터의 두 번째 시즌은 현재 91명의 스트리머가 참여하며 전 시즌의 규모를 빠르게 뒤쫓고 있다. 치지직과 아프리카TV 양쪽으로 플랫폼이 확장된 점, 지난 시즌의 문제점을 개선해 더욱 다양한 콘텐츠를 선보인 점을 고려하면, 이번 시즌은 지난 시즌을 월등히 뛰어넘는 흥행 결과를 낼 것으로 기대된다.
